Managarr v0.7.0 has been released with Lidarr support!
What is Managarr?
Managarr is a terminal-based application for managing all your Servarr instances from one place. It provides a user-friendly interface to interact with your media libraries, making it easier to manage your downloads, monitor your artists and albums, and perform various actions directly from the terminal.
It sports two modes: a TUI mode (Text-based User Interface) and a CLI mode (Command Line Interface).
TUI mode gives you an interactive User Interface right inside your terminal window, allowing you to navigate through your Sonarr and Radarr libraries, view details about your series and movies, and perform actions like adding or removing items, all through keyboard shortcuts.
CLI mode lets you execute commands directly from the terminal to manage your Servarr instances without needing to open the TUI. This is great for quick tasks or for integrating with scripts and automation tools.
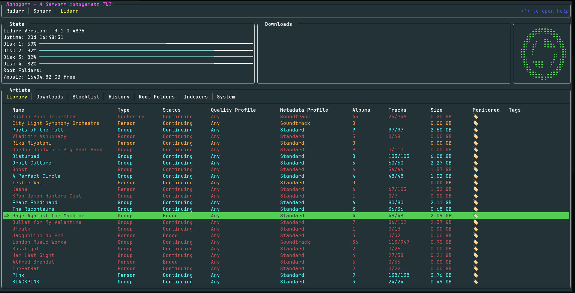
Screenshots


Try it out for yourself using the in-browser demo!
If you want to try it out for yourself without installing it first, you can use the Managarr demo-site: https://managarr-demo.alexjclarke.com/
What Lidarr operations are supported?
📚 Library Management
- Artist Library - Browse, search, filter, and sort your music collection
- Add Artists ➕ - Search for new artists and add them with full config options (quality profile, metadata profile, root folder, monitoring options)
- Edit Artists ✏️ - Tweak artist settings including quality profiles, metadata profiles, tags, and monitoring status
- Delete Artists 🗑️ - Remove artists from your library with optional file deletion
- Artist Details 🔍 - Get the full picture on any artist:
- Overview, disambiguation, type, status, genres, and ratings
- Album list with release dates, track counts, and download status
- Artist history with detailed event info
- Manual discography search with release selection and download
💿 Album & Track Management
- Album Details - Drill into individual albums to see:
- Track listing with audio info (codec, channels, bitrate, sample rate, bit depth)
- Album history
- Manual album search for grabbing specific releases
- Track Details 🎼 - View individual track info and history
- Delete Albums - Remove individual albums from your library
⬇️ Downloads & Queue
- Downloads Tab - Keep an eye on active downloads and manage your queue
- Blocklist 🚫 - View and manage blocked releases
📜 History
- Full History Support - Browse, search, filter, and sort Lidarr event history
- History Details - Dig into the details of any history event
- Mark as Failed ❌ - Mark history items as failed
🔎 Indexers
- Indexer Management - View, add, edit, and delete indexers
- Indexer Settings ⚙️ - Configure global indexer settings
- Test Indexers 🧪 - Test individual or all indexers at once
📁 Root Folders
- Root Folder Management - Add and manage root folders for your music library
🖥️ System
- System Status - View Lidarr system info and health checks
- Tasks - View and trigger system tasks
- Queued Events - Monitor queued system events
- Logs 📋 - Browse system logs
- Updates 🆙 - Check for and view available updates
⌨️ CLI Commands
Full Lidarr CLI support for all the things!
managarr lidarr list artists|albums|tracks|indexers|root-folders|tags|quality-profiles|...
managarr lidarr get artist|album|track|...
managarr lidarr add artist|root-folder|tag|...
managarr lidarr edit artist|indexer|indexer-settings|...
managarr lidarr delete artist|album|root-folder|tag|blocklist-item|...
managarr lidarr search artist|album|...
managarr lidarr refresh artist|downloads|...
managarr lidarr trigger-automatic-search artist|album
managarr lidarr manual-search artist|album
Managarr also supports Radarr and Sonarr!
If you’re running the full *arr stack, Managarr has you covered - It supports Radar and Sonarr too, all from the same interface!
This is a passion project so I’d love to hear your feedback, feature requests, or any bug reports you find.
Today I finally realised arr is a pirate joke
I’m working on Fatiguarr. A locally-hosted web instance to give me a f%&!ing day off from managing the bloody Xarrs in my life.
What’s wrong with your setup that makes you have to touch your stack constantly?
I have radarr and sonarr, and I only ever touch them to add media. Hell, I use prowlarr more than either of the others just cuz I don’t have any kind of management for other media I partake in
I only ever touch them to add media
Bingo. Every other day.
The problem with my family buying into the setup is that I’m now the media manager. And I’m OK with that, but sheesh… Sometimes it feels like I’m torrenting manually again.
Ah, yeah I feel that. Been dealing with it in my own setup, and sometimes they get annoyed when stuff gets done on my time 😅
I’ve thought about deploying overseerr to take some of that off me, but I’m lazy…
I’m about to modify my setup to handle scene releases. I currently get locked up when a rar gets downloaded
I highly suggest using pure qBittorrent then Myabe with a sprinkle of RSS reading on top for automatic downloads
can it stop my servarr from crashing? it’s my fault for dockering under the influence



